Configuring IPFIX and the QoE Stor Cluster
Each Cubro DPI node includes a local instance of IPFIXCol2, which acts as an IPFIX load balancer.
The DPI service sends IPFIX statistics locally to the balancer. The balancer then distributes the traffic among the QoE servers based on the configuration file.
If one of the QoE nodes in the QoE Stor cluster becomes unavailable, the IPFIX statistics will automatically be redirected to another available server.
Load Balancing Algorithm:
The system uses the Round-Robin algorithm, which routes each new request to the next server in the list.
This ensures even load distribution across all available QoE Stor servers.
Load-balancer configuration file is located at: /var/fast_ipfix_balancer/backend/.env
Load-balancer configuration can also be managed via GUI at: Administrator → IPFIX-balancer configuration
Parameter Descriptions (for all statistics types):
IPFIX_<TYPE>_PORT_TYPE[0]— Protocol used for incoming IPFIX stream (TCP or UDP)IPFIX_<TYPE>_PORT[0]— Port number for receiving the incoming IPFIX streamIPFIX_<TYPE>_BALANCER[0]— Load balancing methodIPFIX_<TYPE>_BALANCER_SUB[0]— IP addresses and ports of the QoE servers among which the statistics will be distributed. They are listed comma-separated in the formatx.x.x.x/y, wherex.x.x.xis the IP address of the receiver for this type of data stream, andyis the corresponding receiver port.IPFIX_<TYPE>_BALANCER_SUB_PROTO[0]— Protocol used for outgoing IPFIX stream (TCP or UDP)IPFIX_<TYPE>_BALANCER_TASKSET[0]— CPU core number the balancer process is pinned to (for performance optimization)
Example Configurations by Statistic Type:
- FullFlow Statistics — Distributed across five QoE servers:
IPFIX_FULLFLOW_PORT_TYPE[0]=tcp IPFIX_FULLFLOW_PORT[0]=1500 IPFIX_FULLFLOW_BALANCER[0]=RoundRobin IPFIX_FULLFLOW_BALANCER_SUB[0]=10.0.15.41/10401,10.0.15.42/10401,10.0.15.43/10401,10.0.15.44/10401,10.0.15.45/10401 IPFIX_FULLFLOW_BALANCER_SUB_PROTO[0]=tcp IPFIX_FULLFLOW_BALANCER_TASKSET[0]=81
- Clickstream Statistics — Distributed across three QoE servers:
IPFIX_CLICKSTREAM_PORT_TYPE[0]=tcp IPFIX_CLICKSTREAM_PORT[0]=1501 IPFIX_CLICKSTREAM_BALANCER[0]=RoundRobin IPFIX_CLICKSTREAM_BALANCER_SUB[0]=10.0.15.41/10402,10.0.15.42/10402,10.0.15.43/10402 IPFIX_CLICKSTREAM_BALANCER_SUB_PROTO[0]=tcp IPFIX_CLICKSTREAM_BALANCER_TASKSET[0]=82
- DNS Flow Statistics — Distributed across three QoE servers:
IPFIX_DNSFLOW_PORT_TYPE[0]=tcp IPFIX_DNSFLOW_PORT[0]=1502 IPFIX_DNSFLOW_BALANCER[0]=RoundRobin IPFIX_DNSFLOW_BALANCER_SUB[0]=10.0.15.41/10403,10.0.15.42/10403,10.0.15.43/10403 IPFIX_DNSFLOW_BALANCER_SUB_PROTO[0]=tcp IPFIX_DNSFLOW_BALANCER_TASKSET[0]=83
Managing QoE Stor Cluster Configuration via GUI
Removing a Failed QoE Server:
To maintain the ability to generate reports when a QoE server fails, the cluster must be reconfigured: remove the failed QoE server from qoe_1_main.
In GUI navigate: QoE Stor Configuration → qoe_1_main → Cluster Settings, remove the corresponding QoE server, and save the changes.
Appointing a Master Server
If the master server goes down, another available server must be designated as the new master. The master server is the one to which the GUI is connected.
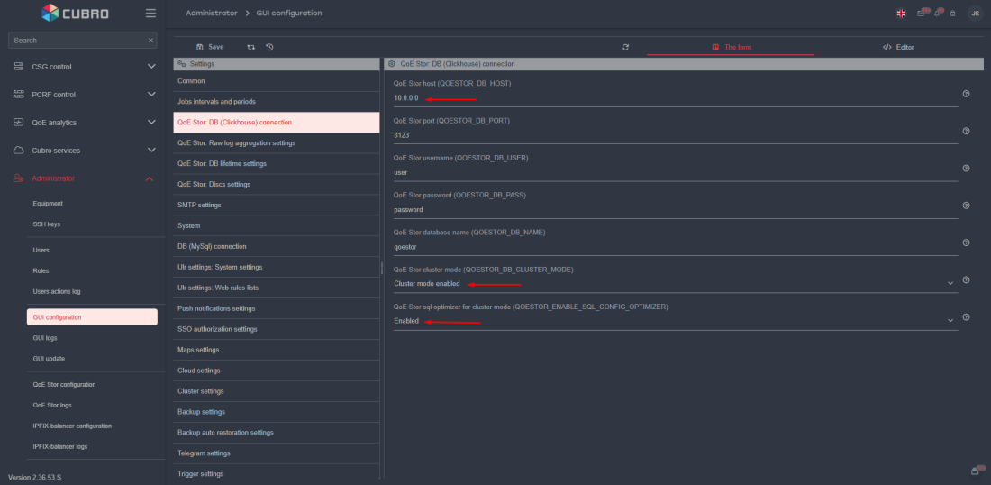
To assign a new master server, proceed to the following section of GUI: Administrator → GUI Configuration → QoE Stor: DB (Clickhouse) connection:
- In the
QoE Stor hostfield, specify the host's IP address - In the
QoE Stor cluster modefield, set the value to "Cluster mode enabled" - In the
QoE Stor sql optimizer for cluster modfield, set the value to "Enabled"
Scheme of Distributing DPI Statistics Flows Among QoE Servers
| DPI | DPI ID | IPFIX type | QoE | Receiver's port | QoE IP |
|---|---|---|---|---|---|
| tec_cub_dpi_01 | 101 | fullflow | tec_cub_qoe_01 | 10101 | 10.0.15.41 |
| tec_cub_qoe_02 | 10.0.15.42 | ||||
| tec_cub_qoe_03 | 10.0.15.43 | ||||
| tec_cub_qoe_04 | 10.0.15.44 | ||||
| tec_cub_qoe_05 | 10.0.15.45 | ||||
| clickstream | tec_cub_qoe_01 | 10102 | 10.0.15.41 | ||
| tec_cub_qoe_02 | 10.0.15.42 | ||||
| tec_cub_qoe_03 | 10.0.15.43 | ||||
| dnsflow | tec_cub_qoe_01 | 10103 | 10.0.15.41 | ||
| tec_cub_qoe_02 | 10.0.15.42 | ||||
| tec_cub_qoe_03 | 10.0.15.43 | ||||
| tec_cub_dpi_02 | 102 | fullflow | tec_cub_qoe_01 | 10201 | 10.0.15.41 |
| tec_cub_qoe_02 | 10.0.15.42 | ||||
| tec_cub_qoe_03 | 10.0.15.43 | ||||
| tec_cub_qoe_04 | 10.0.15.44 | ||||
| tec_cub_qoe_05 | 10.0.15.45 | ||||
| clickstream | tec_cub_qoe_01 | 10202 | 10.0.15.41 | ||
| tec_cub_qoe_02 | 10.0.15.42 | ||||
| tec_cub_qoe_03 | 10.0.15.43 | ||||
| dnsflow | tec_cub_qoe_01 | 10203 | 10.0.15.41 | ||
| tec_cub_qoe_02 | 10.0.15.42 | ||||
| tec_cub_qoe_03 | 10.0.15.43 | ||||
| tec_cub_dpi_03 | 103 | fullflow | tec_cub_qoe_01 | 10301 | 10.0.15.41 |
| tec_cub_qoe_02 | 10.0.15.42 | ||||
| tec_cub_qoe_03 | 10.0.15.43 | ||||
| tec_cub_qoe_04 | 10.0.15.44 | ||||
| tec_cub_qoe_05 | 10.0.15.45 | ||||
| clickstream | tec_cub_qoe_01 | 10302 | 10.0.15.41 | ||
| tec_cub_qoe_02 | 10.0.15.42 | ||||
| tec_cub_qoe_03 | 10.0.15.43 | ||||
| dnsflow | tec_cub_qoe_01 | 10303 | 10.0.15.41 | ||
| tec_cub_qoe_02 | 10.0.15.42 | ||||
| tec_cub_qoe_03 | 10.0.15.43 | ||||
| tec_cub_dpi_04 | 104 | fullflow | tec_cub_qoe_01 | 10401 | 10.0.15.41 |
| tec_cub_qoe_02 | 10.0.15.42 | ||||
| tec_cub_qoe_03 | 10.0.15.43 | ||||
| tec_cub_qoe_04 | 10.0.15.44 | ||||
| tec_cub_qoe_05 | 10.0.15.45 | ||||
| clickstream | tec_cub_qoe_01 | 10402 | 10.0.15.41 | ||
| tec_cub_qoe_02 | 10.0.15.42 | ||||
| tec_cub_qoe_03 | 10.0.15.43 | ||||
| dnsflow | tec_cub_qoe_01 | 10403 | 10.0.15.41 | ||
| tec_cub_qoe_02 | 10.0.15.42 | ||||
| tec_cub_qoe_03 | 10.0.15.43 | ||||
| tec_cub_dpi_05 | 105 | fullflow | tec_cub_qoe_01 | 10501 | 10.0.15.41 |
| tec_cub_qoe_02 | 10.0.15.42 | ||||
| tec_cub_qoe_03 | 10.0.15.43 | ||||
| tec_cub_qoe_04 | 10.0.15.44 | ||||
| tec_cub_qoe_05 | 10.0.15.45 | ||||
| clickstream | tec_cub_qoe_01 | 10502 | 10.0.15.44 | ||
| tec_cub_qoe_02 | 10.0.15.45 | ||||
| dnsflow | tec_cub_qoe_01 | 10503 | 10.0.15.44 | ||
| tec_cub_qoe_02 | 10.0.15.45 | ||||
| tec_cub_dpi_06 | 106 | fullflow | tec_cub_qoe_01 | 10601 | 10.0.15.41 |
| tec_cub_qoe_02 | 10.0.15.42 | ||||
| tec_cub_qoe_03 | 10.0.15.43 | ||||
| tec_cub_qoe_04 | 10.0.15.44 | ||||
| tec_cub_qoe_05 | 10.0.15.45 | ||||
| clickstream | tec_cub_qoe_04 | 10602 | 10.0.15.44 | ||
| tec_cub_qoe_05 | 10.0.15.45 | ||||
| dnsflow | tec_cub_qoe_04 | 10603 | 10.0.15.44 | ||
| tec_cub_qoe_05 | 10.0.15.45 | ||||
| tec_cub_dpi_07 | 107 | fullflow | tec_cub_qoe_01 | 10701 | 10.0.15.41 |
| tec_cub_qoe_02 | 10.0.15.42 | ||||
| tec_cub_qoe_03 | 10.0.15.43 | ||||
| tec_cub_qoe_04 | 10.0.15.44 | ||||
| tec_cub_qoe_05 | 10.0.15.45 | ||||
| clickstream | tec_cub_qoe_04 | 10702 | 10.0.15.44 | ||
| tec_cub_qoe_05 | 10.0.15.45 | ||||
| dnsflow | tec_cub_qoe_04 | 10703 | 10.0.15.44 | ||
| tec_cub_qoe_05 | 10.0.15.45 | ||||
| tec_cub_dpi_08 | 108 | fullflow | tec_cub_qoe_01 | 10801 | 10.0.15.41 |
| tec_cub_qoe_02 | 10.0.15.42 | ||||
| tec_cub_qoe_03 | 10.0.15.43 | ||||
| tec_cub_qoe_04 | 10.0.15.44 | ||||
| tec_cub_qoe_05 | 10.0.15.45 | ||||
| clickstream | tec_cub_qoe_04 | 10802 | 10.0.15.44 | ||
| tec_cub_qoe_05 | 10.0.15.45 | ||||
| dnsflow | tec_cub_qoe_04 | 10803 | 10.0.15.44 | ||
| tec_cub_qoe_05 | 10.0.15.45 | ||||
| tec_cub_dpi_09 | 109 | fullflow | tec_cub_qoe_01 | 10901 | 10.0.15.41 |
| tec_cub_qoe_02 | 10.0.15.42 | ||||
| tec_cub_qoe_03 | 10.0.15.43 | ||||
| tec_cub_qoe_04 | 10.0.15.44 | ||||
| tec_cub_qoe_05 | 10.0.15.45 | ||||
| clickstream | tec_cub_qoe_04 | 10902 | 10.0.15.44 | ||
| tec_cub_qoe_05 | 10.0.15.45 | ||||
| dnsflow | tec_cub_qoe_04 | 10903 | 10.0.15.44 | ||
| tec_cub_qoe_05 | 10.0.15.45 | ||||
| tec_cub_dpi_10 | 110 | fullflow | tec_cub_qoe_01 | 11001 | 10.0.15.41 |
| tec_cub_qoe_02 | 10.0.15.42 | ||||
| tec_cub_qoe_03 | 10.0.15.43 | ||||
| tec_cub_qoe_04 | 10.0.15.44 | ||||
| tec_cub_qoe_05 | 10.0.15.45 | ||||
| clickstream | tec_cub_qoe_01 | 11002 | 10.0.15.41 | ||
| tec_cub_qoe_02 | 10.0.15.42 | ||||
| tec_cub_qoe_03 | 10.0.15.43 | ||||
| tec_cub_qoe_04 | 10.0.15.44 | ||||
| tec_cub_qoe_05 | 10.0.15.45 | ||||
| dnsflow | tec_cub_qoe_01 | 11003 | 10.0.15.41 | ||
| tec_cub_qoe_02 | 10.0.15.42 | ||||
| tec_cub_qoe_03 | 10.0.15.43 | ||||
| tec_cub_qoe_04 | 10.0.15.44 | ||||
| tec_cub_qoe_05 | 10.0.15.45 | ||||
| tec_cub_dpi_11 | 111 | fullflow | tec_cub_qoe_01 | 11101 | 10.0.15.41 |
| tec_cub_qoe_02 | 10.0.15.42 | ||||
| tec_cub_qoe_03 | 10.0.15.43 | ||||
| tec_cub_qoe_04 | 10.0.15.44 | ||||
| tec_cub_qoe_05 | 10.0.15.45 | ||||
| clickstream | tec_cub_qoe_01 | 11102 | 10.0.15.41 | ||
| tec_cub_qoe_02 | 10.0.15.42 | ||||
| tec_cub_qoe_03 | 10.0.15.43 | ||||
| tec_cub_qoe_04 | 10.0.15.44 | ||||
| tec_cub_qoe_05 | 10.0.15.45 | ||||
| dnsflow | tec_cub_qoe_01 | 11103 | 10.0.15.41 | ||
| tec_cub_qoe_02 | 10.0.15.42 | ||||
| tec_cub_qoe_03 | 10.0.15.43 | ||||
| tec_cub_qoe_04 | 10.0.15.44 | ||||
| tec_cub_qoe_05 | 10.0.15.45 | ||||
| tec_cub_dpi_12 | 112 | fullflow | tec_cub_qoe_01 | 11201 | 10.0.15.41 |
| tec_cub_qoe_02 | 10.0.15.42 | ||||
| tec_cub_qoe_03 | 10.0.15.43 | ||||
| tec_cub_qoe_04 | 10.0.15.44 | ||||
| tec_cub_qoe_05 | 10.0.15.45 | ||||
| clickstream | tec_cub_qoe_01 | 11202 | 10.0.15.41 | ||
| tec_cub_qoe_02 | 10.0.15.42 | ||||
| tec_cub_qoe_03 | 10.0.15.43 | ||||
| tec_cub_qoe_04 | 10.0.15.44 | ||||
| tec_cub_qoe_05 | 10.0.15.45 | ||||
| dnsflow | tec_cub_qoe_01 | 11203 | 10.0.15.41 | ||
| tec_cub_qoe_02 | 10.0.15.42 | ||||
| tec_cub_qoe_03 | 10.0.15.43 | ||||
| tec_cub_qoe_04 | 10.0.15.44 | ||||
| tec_cub_qoe_05 | 10.0.15.45 | ||||
| tec_cub_dpi_13 | 113 | fullflow | tec_cub_qoe_01 | 11301 | 10.0.15.41 |
| tec_cub_qoe_02 | 10.0.15.42 | ||||
| tec_cub_qoe_03 | 10.0.15.43 | ||||
| tec_cub_qoe_04 | 10.0.15.44 | ||||
| tec_cub_qoe_05 | 10.0.15.45 | ||||
| clickstream | tec_cub_qoe_01 | 11302 | 10.0.15.41 | ||
| tec_cub_qoe_02 | 10.0.15.42 | ||||
| tec_cub_qoe_03 | 10.0.15.43 | ||||
| tec_cub_qoe_04 | 10.0.15.44 | ||||
| tec_cub_qoe_05 | 10.0.15.45 | ||||
| dnsflow | tec_cub_qoe_01 | 11303 | 10.0.15.41 | ||
| tec_cub_qoe_02 | 10.0.15.42 | ||||
| tec_cub_qoe_03 | 10.0.15.43 | ||||
| tec_cub_qoe_04 | 10.0.15.44 | ||||
| tec_cub_qoe_05 | 10.0.15.45 | ||||
| rsl_cub_dpi_01 | 201 | fullflow | tec_cub_qoe_01 | 20101 | 10.0.15.41 |
| tec_cub_qoe_02 | 10.0.15.42 | ||||
| tec_cub_qoe_03 | 10.0.15.43 | ||||
| tec_cub_qoe_04 | 10.0.15.44 | ||||
| tec_cub_qoe_05 | 10.0.15.45 | ||||
| clickstream | tec_cub_qoe_01 | 20102 | 10.0.15.41 | ||
| tec_cub_qoe_02 | 10.0.15.42 | ||||
| tec_cub_qoe_03 | 10.0.15.43 | ||||
| dnsflow | tec_cub_qoe_01 | 20103 | 10.0.15.41 | ||
| tec_cub_qoe_02 | 10.0.15.42 | ||||
| tec_cub_qoe_03 | 10.0.15.43 | ||||
| rsl_cub_dpi_02 | 202 | fullflow | tec_cub_qoe_01 | 20201 | 10.0.15.41 |
| tec_cub_qoe_02 | 10.0.15.42 | ||||
| tec_cub_qoe_03 | 10.0.15.43 | ||||
| tec_cub_qoe_04 | 10.0.15.44 | ||||
| tec_cub_qoe_05 | 10.0.15.45 | ||||
| clickstream | tec_cub_qoe_01 | 20202 | 10.0.15.41 | ||
| tec_cub_qoe_02 | 10.0.15.42 | ||||
| tec_cub_qoe_03 | 10.0.15.43 | ||||
| dnsflow | tec_cub_qoe_01 | 20203 | 10.0.15.41 | ||
| tec_cub_qoe_02 | 10.0.15.42 | ||||
| tec_cub_qoe_03 | 10.0.15.43 | ||||
| rsl_cub_dpi_03 | 203 | fullflow | tec_cub_qoe_01 | 20301 | 10.0.15.41 |
| tec_cub_qoe_02 | 10.0.15.42 | ||||
| tec_cub_qoe_03 | 10.0.15.43 | ||||
| tec_cub_qoe_04 | 10.0.15.44 | ||||
| tec_cub_qoe_05 | 10.0.15.45 | ||||
| clickstream | tec_cub_qoe_01 | 20302 | 10.0.15.41 | ||
| tec_cub_qoe_02 | 10.0.15.42 | ||||
| tec_cub_qoe_03 | 10.0.15.43 | ||||
| dnsflow | tec_cub_qoe_01 | 20303 | 10.0.15.41 | ||
| tec_cub_qoe_02 | 10.0.15.42 | ||||
| tec_cub_qoe_03 | 10.0.15.43 | ||||
| rsl_cub_dpi_04 | 204 | fullflow | tec_cub_qoe_01 | 20401 | 10.0.15.41 |
| tec_cub_qoe_02 | 10.0.15.42 | ||||
| tec_cub_qoe_03 | 10.0.15.43 | ||||
| tec_cub_qoe_04 | 10.0.15.44 | ||||
| tec_cub_qoe_05 | 10.0.15.45 | ||||
| clickstream | tec_cub_qoe_01 | 20402 | 10.0.15.41 | ||
| tec_cub_qoe_02 | 10.0.15.42 | ||||
| dnsflow | tec_cub_qoe_01 | 20403 | 10.0.15.41 | ||
| tec_cub_qoe_02 | 10.0.15.42 | ||||
| rsl_cub_dpi_05 | 205 | fullflow | tec_cub_qoe_01 | 20501 | 10.0.15.41 |
| tec_cub_qoe_02 | 10.0.15.42 | ||||
| tec_cub_qoe_03 | 10.0.15.43 | ||||
| tec_cub_qoe_04 | 10.0.15.44 | ||||
| tec_cub_qoe_05 | 10.0.15.45 | ||||
| clickstream | tec_cub_qoe_04 | 20502 | 10.0.15.41 | ||
| tec_cub_qoe_05 | 10.0.15.42 | ||||
| dnsflow | tec_cub_qoe_04 | 20503 | 10.0.15.41 | ||
| tec_cub_qoe_05 | 10.0.15.42 | ||||
| uhn_cub_dpi_01 | 231 | fullflow | tec_cub_qoe_01 | 30101 | 10.0.15.41 |
| tec_cub_qoe_02 | 10.0.15.42 | ||||
| tec_cub_qoe_03 | 10.0.15.43 | ||||
| tec_cub_qoe_04 | 10.0.15.44 | ||||
| tec_cub_qoe_05 | 10.0.15.45 | ||||
| clickstream | tec_cub_qoe_01 | 30102 | 10.0.15.41 | ||
| tec_cub_qoe_02 | 10.0.15.42 | ||||
| tec_cub_qoe_03 | 10.0.15.43 | ||||
| dnsflow | tec_cub_qoe_01 | 30103 | 10.0.15.41 | ||
| tec_cub_qoe_02 | 10.0.15.42 | ||||
| tec_cub_qoe_03 | 10.0.15.43 | ||||
| uhn_cub_dpi_02 | 232 | fullflow | tec_cub_qoe_01 | 30201 | 10.0.15.41 |
| tec_cub_qoe_02 | 10.0.15.42 | ||||
| tec_cub_qoe_03 | 10.0.15.43 | ||||
| tec_cub_qoe_04 | 10.0.15.44 | ||||
| tec_cub_qoe_05 | 10.0.15.45 | ||||
| clickstream | tec_cub_qoe_01 | 30202 | 10.0.15.41 | ||
| tec_cub_qoe_02 | 10.0.15.42 | ||||
| tec_cub_qoe_03 | 10.0.15.43 | ||||
| tec_cub_qoe_04 | 10.0.15.44 | ||||
| tec_cub_qoe_05 | 10.0.15.45 | ||||
| dnsflow | tec_cub_qoe_01 | 30203 | 10.0.15.41 | ||
| tec_cub_qoe_02 | 10.0.15.42 | ||||
| tec_cub_qoe_03 | 10.0.15.43 | ||||
| tec_cub_qoe_04 | 10.0.15.44 | ||||
| tec_cub_qoe_05 | 10.0.15.45 |